Advance your operation with New Holland’s Precision Land Management (PLM) IntelliSteer. IntelliSteer is available from the factory or can be easily added to any IntelliSteer-ready New Holland tractor, combine, windrower, or sprayer. Many older New Holland models can also be retrofit with PLM IntelliSteer.
Features
- Fully integrated auto guidance control system ensures parallel pass-to-pass swaths to eliminate skips and overlap
- Delivers accuracy as precise as sub-inch with the NH 372 GNSS receiver
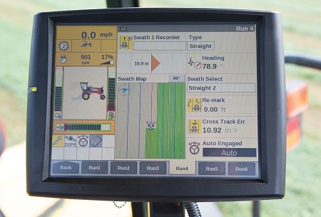
- Controlled through the IntelliView IV touchscreen display which can monitor machine functions and run precision applications in addition to controlling IntelliSteer
- Uses T3 terrain compensation for maintaining accuracy in rolling terrain
Advantages
- Maximizes productivity and efficiency across your operation
- Saves on seed, fertilizer, chemicals and other inputs by minimizing skips and overlaps
- Minimizes field compaction and further improves agronomic performance using controlled-traffic patterns
- Reduces operator fatigue
- All-makes packages are also available and can be integrated into most brands and models of equipment
This is an All-Makes Compatible Product:
Compatible with: PLM IntelliTurn*, PLM Row Guidance system*, MultiSwath Line Splitting, Intelliview IV display, New Holland 372 GNSS receiver
*Not compatible with IntelliSteer all-makes
For more information about the New Holland IntelliSteer™ Automated Guidance System, call our Ag Technologies location (1268 E 100 S Rochester, IN 46975) at 574-223-2714.


